雷达物位计系列
您现在的位置: 上海自动化仪表集团有限公司 > 产品导航 > 液位计/物位计/料位计 > 雷达物位计
雷达物位计
产品说明:雷达物位计1、雷达物位计测量原理原理导波雷达发出的高频微波脉冲沿着探测组件(钢缆或钢棒)传播,遇到被测介质,由于介电常数突变,引起反射,一部分脉冲能A被反射回来。发射脉冲与
质量稳定:实行全过程质量监控,细致入微,全方位检测!
真品保证:正品保障,防伪标志
交货快捷:先进生产流水线,充足的备货,缩短了交货期!
全国咨询热线:
021-66011123
产品说明
雷达物位计
1、雷达物位计测量原理
原理
导波雷达发出的高频微波脉冲沿着探测组件(钢缆或钢棒)传播,遇到被测介质,由于介电常数突变,引起反射,一部分脉冲能A被反射回来。发射脉冲与反射脉冲的时间间隔与被测介质的距离成正比.特点
由于采用了先进的微处理器和独特的EchoDiscovery回波处理技术,导波雷达物位计可以应用于各种复杂工况。多种过程连接方式及探测组件的型式,使得ULS3X系列导波雷达物位计适于各种复杂工况及应用场合。如:高温、高压及小介电常数介质等。采用脉冲工作方式,导波雷达物位计发射功率极低,可安装于各种金属、非金属容器内,对人体及环境均无伤害。
2、雷达物位计仪表概况
应用:液体及固体测量 复杂过程条件
最大量程:缆:30m/棒:6m
测量精度:±10mm
过程连接:G1/2/1A、G2A、1/2/1NPT
探测组件材料:不锈钢316L/PTFE
钢缆少棒直径:F4mm、F6mm/F10mm
过程温度:-40…+150℃
过程压力:-1.0…40bar
信号输出:两线制/四线制
4…30 mA /HART

应用:液强腐蚀性液体介质
最大量程: 6m
测量精度:±10mm
过程连接:PTFE法兰
探测组件材料: PTFE
PTFE棒直径: F10mm
过程温度:-40…+150℃
过程压力:-1.0…16bar
信号输出:两线制/四线制
4…30 mA /HART
应用:液体测盆特别是小介电常数液体,复杂过程条件
最大量程:6m
侧盘精度: ±10mm
过程连接: G1/2/1A、G2A
探测组件材料: 不锈钢316L/PTFE
同轴外径: F28mm
过程温度: -40…+150℃
过程压力: -1.0…40bar
信号输出: 两线制/四线制
4…20mA/HART
应用:液体侧量,高温高压工况,复杂过程条件
最大且程:缆:30m/棒:6m
侧a精度:±10mm
过程连接:G1/2/1A、G2A、1/2/1NPT
探测组件材料:不锈钢316L/陶瓷
钢缆/棒直径: F4mm、F6mm、F10mm
过程温度:一40... +200℃
过程压力:一1.0...40bar
信号物出:两线制/四线制
4...20mA/HART
应用:液体侧量,高温高压工况,复杂过程条件
最大且程:缆:30m/棒:6m
侧a精度:±10mm
过程连接:G1/2/1A、G2A、1/2/1NPT
探测组件材料:不锈钢316L/陶瓷
钢缆/棒直径: F4mm、F6mm、F10mm
过程温度:一40... +400℃
过程压力:真空...400bar
信号物出:两线制/四线制
4...20mA/HART
应用:小介电常数液体及固体测量,复杂过程条件
最大且程:缆:30m/棒:6m
侧a精度:±10mm
过程连接:G1/2/1A、G2A、1/2/1NPT
探测组件材料:不锈钢316L/ PTFE
钢缆/棒直径: F4mm、F8mm
过程温度:一40... +150℃
过程压力: 一1.0...400bar
信号物出:两线制/四线制
4...20mA/HART
3、雷达物位计安装要求
基本要求
在整个量程内确保缆或棒不要接触到内部障碍物,因此安装时应尽可能避开罐内设施,如:人梯、限位开关、加热设备、支架等。另外须注意缆或棒不得与加料料流相交。
安装仪表时还要注意:最高料位不得进入测量盲区:仪表距罐壁必须保持一定的距离:仪表的安装尽可能使缆或棒方向与被测介质表面垂直.安装在防爆区域内的仪表必须遵守国家防爆危险区的安装规定.本安型的外壳采用铝壳。本安型仪表可安装在有防爆要求的场合,仪表必须接大地。
测量盲区:从测孟的基准面向下的一段区域内和缆或棒最低部位无法精确测量的一段区域内是导波雷达物位计的测量盲区。(见图示说明)
图示说明
测量的基准面是螺纹的密封面。

1、顶部盲区(0 .1·0 .5m)
2、空仓(最大测量距离)
3、最大量程
4、底部盲区
5、基准面
注:使用导波雷达物位计时,务必保证料位不能进入测量盲区。
对于锥形容器,仪表的最佳安装位置是容器顶部中央,这样可以保证侧量到容器底部.
容器接管
容器接管的长度如图示。
尽可能遥免接管安装或接管h尽可能小。当接管较长,介质容器较小或介质的介电常数较小时,可采用双棒型式.
1错误:不要将仪表安装于入料料流的上方,缆或棒应避开入料料流.
2正确注意:室外安装时应采取遮阳、防雨措施。对于安装在室外或潮湿室内及制冷或加热的堆上的仪表,为了防潮,应拧紧电缆密封套,而且要在进线口处使电缆向下弯曲。如图示:

4、雷达物位计电气连接
供电方式
4... 20mA/HART(两线制)电源供电和输出电流信号共用一根两芯线缆。具体供电电压范围参见,技术数据。对于本安型须在供电电源与仪表之间加一个安全栅.
4... 20mA/HART(四线制)电源供电和电流信号各自分别使用一根两芯线缆。具体供电电压范围参见技术数据
标准型仪表电流输出可采用接地形式输出.防爆型仪表电流输出必须浮空输出·仪表及接地端子应保证良好接地,通常接地可连接到雄的接地点上,若是塑料魄则应接到邻近的大地上。
电缆安装
一般介绍
供电电缆可使用两芯电统,电统外径应为5,二9mm.以确保电组入口的密封·如果存在电磁干扰,建议使用屏件电缆·
4... 20mA/HART (两线制)供电电缆可使用普通两芯电缆.
4...20mA/HART(四线制)
供电电缆应使用带有专用地线的电纹线。
电缆的屏蔽和接线
屏蔽电缆两端均应接地。在传感器内部,屏蔽必须直接连接内部接地端子。外壳上的外部接地端子必须连接大地。
如果有接地电流,屏蔽电缆远离仪表一侧的屏蔽端必须通过一个陶瓷电容(比如:I u F 1500V)接地,以抑制低频接地电流,同时还可以防止高频千扰信号。
接线方式
两线
1)用于HART两线制供电以及信号输出
四线、两室接线方法:220V AC供电,4... 20mA输出
接线方法:24V DC供电,4。二20mA物出
两线制方法:24V DC供电,4... 20mA物出
雷达物位计防爆连接
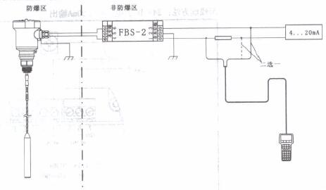
本产品的防爆形式为本质安全型.防爆标志乒Exia IIC T6.本安型导波雷达物位计采用压铸铝外壳材料,电子部件采用胶封结构,从而确保电路部分故障时产生的火花不会泄放出来.产品适用于Exia IIC T6防爆等级以下可然性介质的物位连续测量。
本产品使用时须用安全栅供电。FBS-2安全栅系本产品的关联设备,防爆形式为本质安全型·防爆标志:[Exia]IIC,供电电压,4V DC ±15%,短路电流为135mA,工作电流4...20mA.
所有电缆均要采用屏蔽电缆,从仪表到安全栅最大长度500米.分布电容≤0. 1 u F/Km、分布电感≤ImH/Km.仪表安装时必须接大地·不得使用其它未经防爆检验的关联设备.
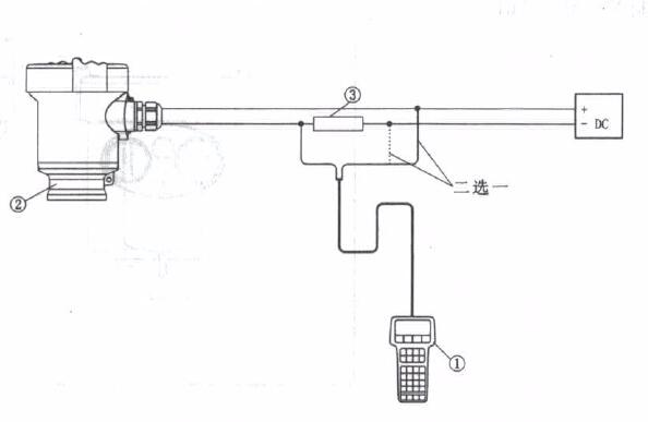
采用CODAare调试物位计
采用HART手持按程尽调试物位计
雷达物位计调试方法
ULS3X有三种调试方法:
1、显示/调试模块
2、上位机调试软件
3 、HART手持编程器
显示/调试模块
ViewPoint是可以插接的显示调试工具.通过ViewPoint上的4个按键对仪表进行调试。调试菜单的语言可选.’
调试后,ViewPoint一般就只用于显示,透过玻璃视窗可以非常清楚地读出侧孟值。
1液晶显示2按键
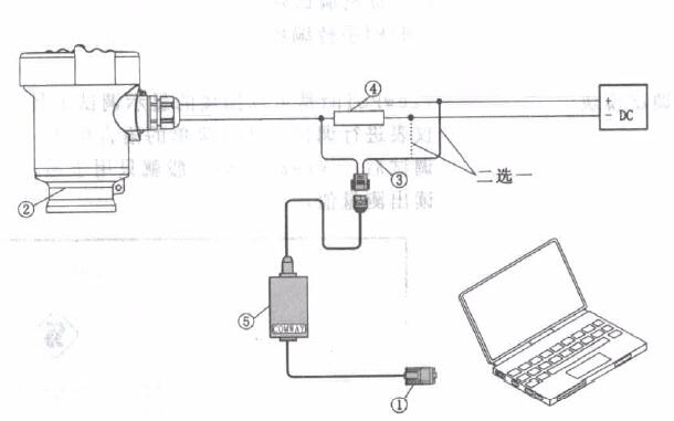
上位机调试
通过HART与上位机相连
1 RS232连接电缆
2 ULS3X
3用于COMWAY变换器的HART适配器
4 250欧姆电阻
5 COMWAY变换器
通过1 2c与上位机相连
I RS232连接电缆
2 ULS3X
3用于COMWAY变换器的I2C适配器
4 COMWAY变换器
HART手持编程器
ULS3X可用HART手持编程器编程
I HART手持编程器
2 ULS3X
3 250欧姆电阻
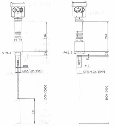
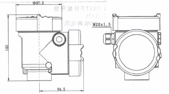
6结构尺寸(单位:mm)
外壳
材质:AL/316L
材质:AL两室
ULS31

ULS32
ULS33
ULS34
ULS35
ULS36
7、雷达物位计技术参数
一般数据
探测组件材料
一棒 不锈钢316L/PTFE
一缆 不锈钢316L/PTFE/陶瓷
一同轴 不锈钢316L/PTFE
一密封 Viton氟橡胶.Kalrez全氮化橡胶
一过程连接 不锈钢316L
一外壳 不锈钢316L铸铝,粉末涂层
一外壳和外壳盖之间的密封硅橡胶
一外壳上用于ViewPoint的视窗 聚碳酸酩
一接地端子不锈钢316L
重量
-ULS31:9kg(取决于过程连接和外壳)
-UL S32:5. 5kg(取决于过程连接和外壳)
-UL S33:6kg(取决于过程连接和外壳)
-UL S34:12kg(取决于过程连接和外壳)
-UL S35:9kg(取决于过程连接和外壳)
-UL S36:9kg(取决于过程连接和外壳)
供电电压
两线制
一标准型:15...36V DC
一本安型:15... 30V DC
功耗:max. 22. 5mA
允许纹波:一<100Hz...Uss<1V
一<100Hz...Uss<10mV
四线制、两室
一本安+隔爆:24V DC±10,220V AC±10%
功耗:<1w
输出参数
输出信号:4...20mA/HART
分辨率:1.6µA
故障信号:20.5mA; 22mA.
一两线制负载电阻:见下图
一四线制负载电阻:最大500欧姆
积分时间:0...99秒,可调
两线制负载电阻图

8、雷达物位计特征参数
最大测量距离
-ULS31:30m/6m(缆/棒)
-ULS32:6m
-ULS33:6m
-ULS34:30m/6m
-ULS35:30m/6m
-ULS36:30m/6m
测量间隔:大约1秒(取决于参数设置)
调整时间1):大约1秒(取决于参数设置)
分辨率:1mm
精度:(10mm或小于0.1%)见精度示图
工作存储及运输温度:-40... +80℃
过程温度(探测组件部分的温度)
-ULS31:-40... +150℃
-ULS32:-40... +150℃
-ULS33:-40... +150℃
-ULS34:-40... +150℃
-ULS35:-40... +150℃
-ULS36:-40... +150℃
相对湿度<95%
-罐内压力Max.400bar
耐振:机械震动10m/s2,10...150Hz
最大拉力:见拉力示意图
最大拉力或侧面负载
一缆c 4mm(最大拉力):50KN
一棒4) 8mm(侧面负载):4NM
一缆m 6mm(最大拉力):30KN
一棒0 lOmm(侧面负载):30NM
电缆参数:1个M20X1. 5电缆入口(电缆直径5...9mm)
电缆入口/插头:一个盲堵M20X1.5
弹簧接线端子:用于导线横截面2. 5mm2
1)剧烈的物位突变后,给出正确物位需要的时间(最大10%误差)。


在测量固体介质的时候,拉力取决于容器直径和物位,以下显示的是一些典型介质产生的拉力。




|
ULS32
|
||
|
防爆型式
|
P标准型(非防爆)
|
I本安型(Exia IIC T6)
|
|
C本安型+船用许可证(Exia IIC T6)
|
G本安型+隔爆型(Exd [ia]ia IIC T6)
|
|
|
探测组件型式/材料
|
A棒式/PTFE
|
|
|
过程连接/材料
|
GP法兰DN50 PN1.6不锈钢316L(GB/T9119-2000)
|
NP法兰DN80 PN1.6不锈钢316L(GB/T9119-2000)
|
|
EP法兰DN100 PN1.6不锈钢316L(GB/T9119-2000)
|
FP法兰DN150 PNI.6不锈钢316L(GB/T9119-2000)
|
|
|
过程温度
|
A -40...+150'C
|
|
|
电子组件
|
A 4…20mA两线制
|
B 4…20mA HART两线制
|
|
C 4... 20mA/24V DC±10%, 220V AC±10%/四线制
|
D 4...20mA/24V DC±10%, 220V AC±10%/HART四线制
|
|
|
E 特殊制定
|
|
|
|
外克/防护等级(注)
|
A 铝/IP6
|
D 铝两腔/IP67
|
|
G 不锈钢316L/IP67
|
|
|
|
电缆进线
|
M M20x1.5
|
N 2/1NPT
|
|
现场显示/编程
|
A 带
|
X 不带
|
|
缆(棒)长
|
4位数字(单位:mm)
|
|
注:本安型(Exia IIC T6)只限用“A”或“B”电子组件及“A”或“G"型外壳;本安+船用许可证(Exia IIC T6)只限用“A”或“B”电子组件及“G"型外壳;本安+隔爆型(Exd [ia] ia IIC T6)只限用“D”型外壳
|
ULS33
|
||
|
防爆型式
|
P标准型(非防爆)
|
I本安型(Exia IIC T6)
|
|
C本安型+船用许可证(Exia IIC T6)
|
G本安型+隔爆型(Exd [ia]ia IIC T6)
|
|
|
探测组件型式/材料
|
同轴式/不锈钢316L
|
|
|
过程连接/材料
|
GP螺纹G 1 2/1A
|
KP螺纹G2A
|
|
YP特殊定制
|
||
|
密封/过程温度
|
A Viton氟橡胶/-30...+150'C
|
B Ka1rez全氟化橡胶/-40…+150℃
|
|
电子组件
|
A 4…20mA两线制
|
B 4…20mA HART两线制
|
|
C 4... 20mA/24V DC±10%, 220V AC±10%/四线制
|
D 4...20mA/24V DC±10%, 220V AC±10%/HART四线制
|
|
|
外克/防护等级(注)
|
A 铝/IP6
|
D 铝两腔/IP67
|
|
G 不锈钢316L/IP67
|
||
|
电缆进线
|
M M20x1.5
|
N 2/1NPT
|
|
现场显示/编程
|
A 带
|
X 不带
|
|
缆(棒)长
|
4位数字(单位:mm)
|
|
注:本安型(Exia IIC T6)只限用“A”或“B”电子组件及“A”或“G"型外壳;本安+船用许可证(Exia IIC T6)只限用“A”或“B”电子组件及“G"型外壳;本安+隔爆型(Exd [ia] ia IIC T6)只限用“D”型外壳
|
ULS34
|
||
|
防爆型式
|
P标准型(非防爆)
|
I本安型(Exia IIC T6)
|
|
C本安型+船用许可证(Exia IIC T6)
|
G本安型+隔爆型(Exd [ia]ia IIC T6)
|
|
|
探测组件型式/材料
|
缆式/不锈钢316L/PTFE
|
棒式/不锈钢316L/PTFE
|
|
过程连接/材料
|
GP螺纹G 1 2/1A
|
KP螺纹G2A
|
|
|
NP螺纹1/2/1NPT
|
YP特殊定制
|
|
密封/过程温度
|
A Viton氟橡胶/-30...+200℃
|
B Ka1rez全氟化橡胶/-40…+200℃
|
|
电子组件
|
A 4…20mA两线制
|
B 4…20mA HART两线制
|
|
C 4... 20mA/24V DC±0%, 220V AC±10%/四线制
|
D 4...20mA/24V DC±10%, 220V AC±10%/HART四线制
|
|
|
外克/防护等级(注)
|
A 铝/IP6
|
D 铝两腔/IP67
|
|
G 不锈钢316L/IP67
|
||
|
电缆进线
|
M M20x1.5
|
N 2/1NPT
|
|
现场显示/编程
|
A 带
|
X 不带
|
|
缆(棒)长
|
5位数字(单位:mm)
|
|
注:本安型(Exia IIC T6)只限用“A”或“B”电子组件及“A”或“G"型外壳;本安+船用许可证(Exia IIC T6)只限用“A”或“B”电子组件及“G"型外壳;本安+隔爆型(Exd [ia] ia IIC T6)只限用“D”型外壳
|
ULS35
|
||
|
防爆型式
|
P标准型(非防爆)
|
I本安型(Exia IIC T6)
|
|
C本安型+船用许可证(Exia IIC T6)
|
G本安型+隔爆型(Exd [ia]ia IIC T6)
|
|
|
探测组件型式/材料
|
缆式/不锈钢316L/陶瓷
|
棒式/不锈钢316L/陶瓷
|
|
过程连接/材料
|
GP螺纹G 1 2/1A
|
KP螺纹G2A
|
|
|
NP螺纹1/2/1NPT
|
YP特殊定制
|
|
电子组件
|
A 4…20mA两线制
|
B 4…20mA HART两线制
|
|
C 4... 20mA/24V DC±10%, 220V AC ±10%/四线制
|
D 4...20mA/24V DC±10%, 220V AC±10%/HART四线制
|
|
|
外壳/防护等级(注)
|
A 铝/IP6
|
D 铝两腔/IP67
|
|
G 不锈钢316L/IP67
|
||
|
过程温度/压力
|
A -200…+400℃/真空…+40bar
|
B-200…+400℃/真空…+40bar
|
|
电缆进线
|
M M20x1.5
|
N 2/1NPT
|
|
现场显示/编程
|
A 带
|
X 不带
|
|
缆(棒)长
|
5位数字(单位:mm)
|
|
注:本安型(Exia IIC T6)只限用“A”或“B”电子组件及“A”或“G"型外壳;本安+船用许可证(Exia IIC T6)只限用“A”或“B”电子组件及“G"型外壳;本安+隔爆型(Exd [ia] ia IIC T6)只限用“D”型外壳
|
ULS36
|
||
|
防爆型式
|
P标准型(非防爆)
|
I本安型(Exia IIC T6)
|
|
C本安型+船用许可证(Exia IIC T6)
|
G本安型+隔爆型(Exd [ia]ia IIC T6)
|
|
|
探测组件型式/材料
|
双缆式/不锈钢316L/陶瓷
|
双棒式/不锈钢316L/陶瓷
|
|
过程连接/材料
|
GP螺纹G 1 2/1A
|
KP螺纹G2A
|
|
|
NP螺纹1/2/1NPT
|
YP特殊定制
|
|
电子组件
|
A 4…20mA两线制
|
B 4…20mA HART两线制
|
|
C 4… 20mA/24V DC±10%, 220V AC ±10%/四线制
|
D 4…20mA/24V DC±10%, 220V AC±10%/HART四线制
|
|
|
密封/过程温度
|
A Viton氟橡胶/-40...+150℃
|
B Ka1rez全氟化橡胶/-40…+150℃
|
|
外壳/防护等级(注)
|
A 铝/IP6
|
D 铝两腔/IP67
|
|
G 不锈钢316L/IP67
|
|
|
|
电缆进线
|
M M20x1.5
|
N 2/1NPT
|
|
现场显示/编程
|
A 带
|
X 不带
|
|
缆(棒)长
|
5位数字(单位:mm)
|
|
注:本安型(Exia IIC T6)只限用“A”或“B”电子组件及“A”或“G"型外壳;本安+船用许可证(Exia IIC T6)只限用“A”或“B”电子组件及“G"型外壳;本安+隔爆型(Exd [ia] ia IIC T6)只限用“D”型外壳。
电磁流量计、 磁性液位计、 电磁流量计、 智能雷达液位计、 压力变送器、

